
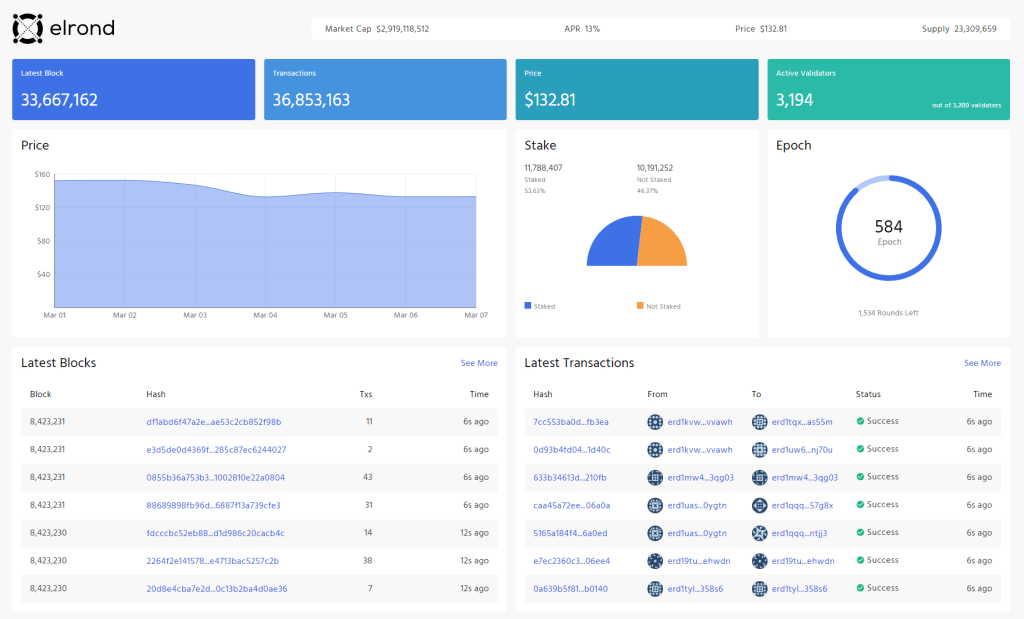
Un nouvel explorateur pour le réseau principal d’Elrond Network est maintenant disponible – « Big Dipper » de Forbole.
Forbole est une société de services de blockchain de premier plan originaire de Hong Kong avec une forte présence mondiale. Ils ont rejoint Elrond en tant que fournisseur de jalonnement en 2021 et ont offert des services de délégation sans temps d’arrêt grâce à leur infrastructure haut de gamme et à leurs opérations de premier ordre.
Peu de temps après leur adhésion, ils ont commencé à travailler sur l’intégration du réseau principal Elrond dans leur produit d’exploration multi-chaînes. L’intégration est maintenant terminée et l’explorateur Big Dipper Elrond est en ligne !

Avec l’ajout de Big Dipper, le nombre total d’explorateurs d’Elrond passe à 4, une étape importante pour garantir que les données du réseau principal d’Elrond sont largement disponibles de manière très transparente et précise.